¶ BISR00 趨勢分析

原 R11 改為 R02 >> 原則上全公司(多角度) 的分析都掛在 R0 開頭

下表為 Smart eVision 參考釋例(Hotel 也可以參考)
可以顯示年度各 BU 或 Brand 的業績達成率(或毛利 …)
也可以顯示單一BU或Brand的 1-12 月的各月業績達成率(或毛利 …)


Seasonality Time Trend — 掌握季節性的因素,讓銷售預測與計畫更實際

¶ BISR10 銷售分析與預測
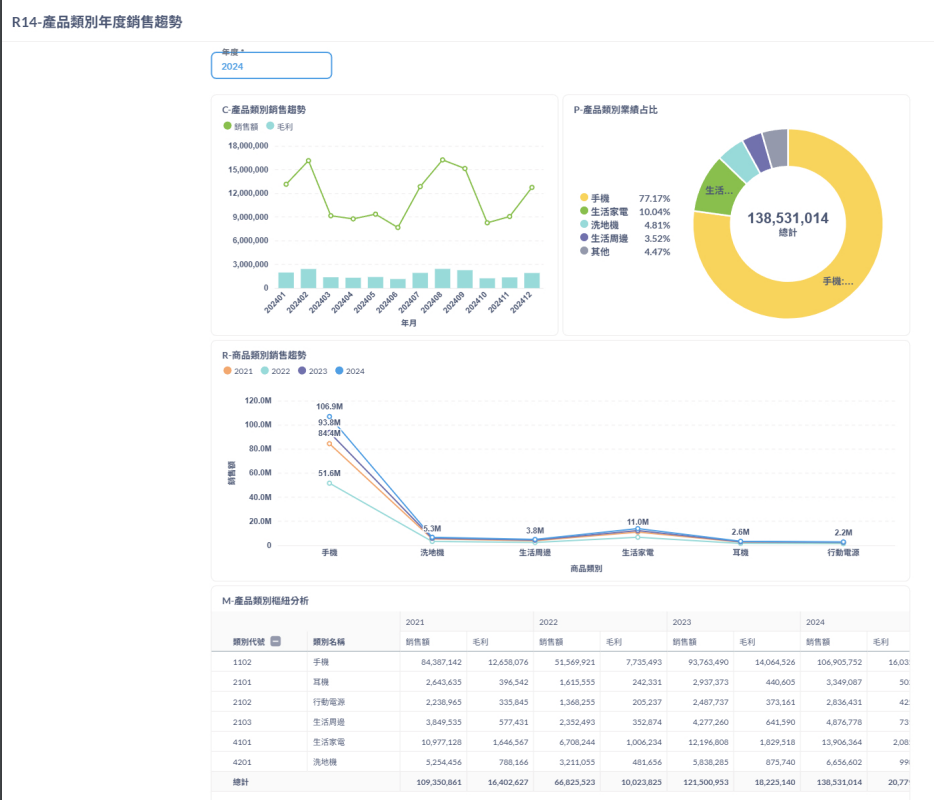
DashBoard 的多圖趨勢分析(多維度的分析、較複雜)

¶ BISR20 營運效益分析
傳統的上圖下數字的基本 BI 分析(可以看做聚焦的簡化版本、較單純)

¶ BISR30 營運達成率分析
傳統的上圖下數字的基本 BI 分析(可以看做聚焦的簡化版本、較單純) > 針對達成率
¶ BISR40 市場與競爭分析
新客戶開發達成:新客數、開發達成率
¶ BISR50 客戶行為分析
客戶黏著度:客戶類別、挽回數、流失數、下單客數
客戶流失率:新舊客數、期間內下單客數、流失率
¶ BISR60 財務與風險分析
¶ BISR70 供應鏈及庫存分析